Elevate Your Workflow Automation, Hassle-Free

A better workflow

Dive into the mechanics of our Managed Prefect solution, crafted to optimize your data workflows with unparalleled efficiency.
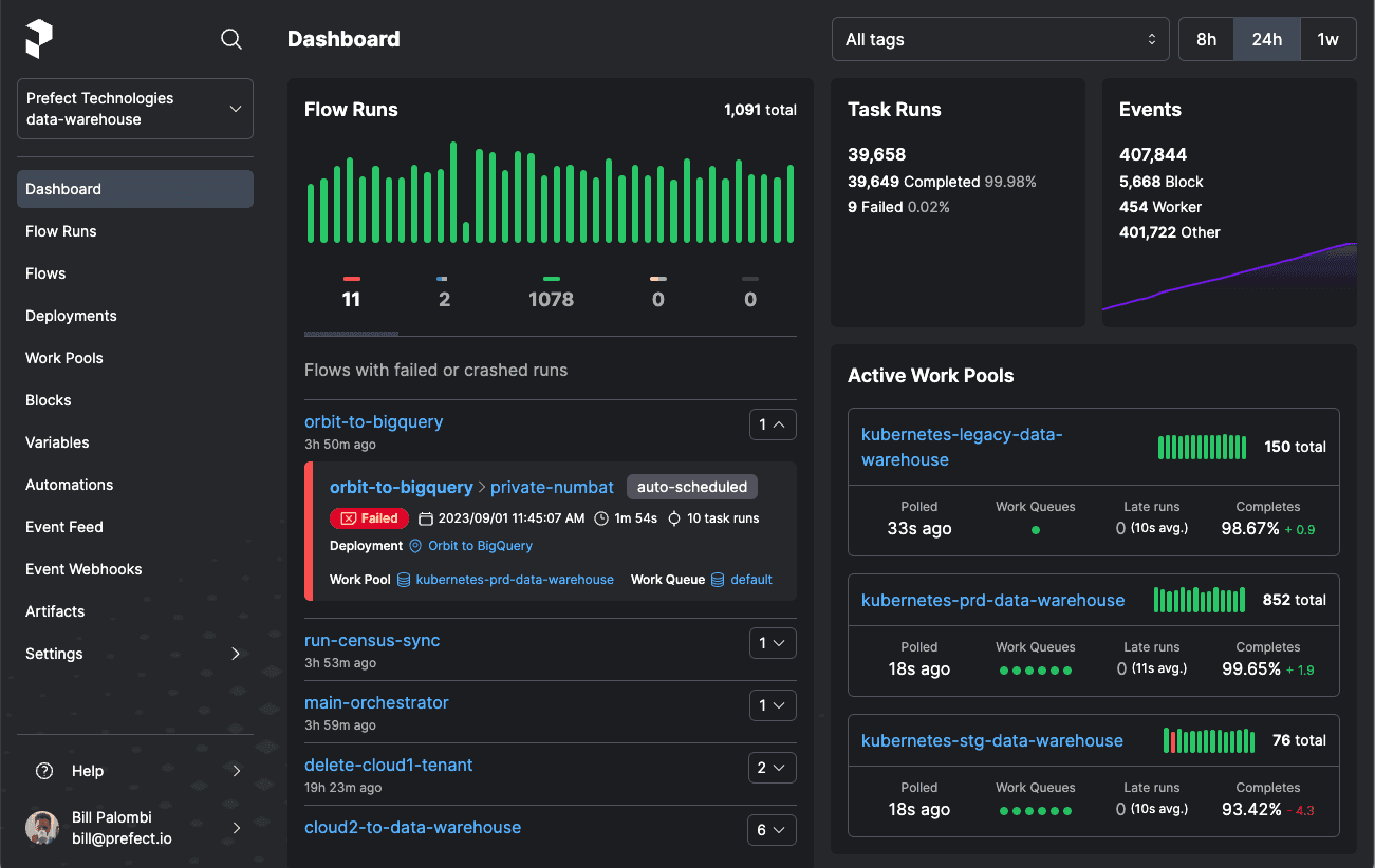
Navigating the intricate world of data workflow automation has never been simpler. Our Managed Prefect platform, powered by the robust infrastructure of AWS, offers a seamless experience from setup to execution. Here's a breakdown:
1. Initialization: Begin by setting up your Prefect account on our platform. This process is streamlined, ensuring you're up and running in no time.
2. Workflow Design: Craft your desired workflows using Prefect's intuitive interface. Whether you're designing simple tasks or complex orchestration processes, the platform caters to all your needs.
3. Seamless AWS Integration: Behind the scenes, our solution taps into AWS's vast resources. From computing power to storage, AWS's infrastructure ensures that your workflows run smoothly, regardless of their complexity.
4. Real-time Monitoring: Keep an eye on your workflows with our integrated monitoring tools. Any hiccups, delays, or anomalies? You'll be the first to know.
5. Scalability: As your data needs grow, so does our solution. Thanks to AWS's scalability features, you can rest assured that your workflows will always have the resources they need.
6. 24/7 Support and Maintenance
Rest easy knowing that our team is constantly monitoring and maintaining the platform. From security updates to performance optimization, we've got you covered. Plus, our dedicated support team is always available to assist with any queries or challenges.
Engaging with data workflows shouldn't be a chore. With our Managed Prefect platform, you get the best of both worlds - the power and flexibility of Prefect combined with the reliability and scalability of AWS. Transform your data operations and position yourself at the forefront of the digital age.
See what others are saying
Switching to Managed Prefect revolutionized our data operations. The seamless AWS integration ensured top-notch performance, while the intuitive Prefect interface made workflow design a breeze. Our team can now focus on insights rather than infrastructure. A must-have for any data-driven organization!
The fusion of Prefect's flexibility with AWS's scalability in the Managed Prefect platform is unmatched. We've seen a significant boost in workflow efficiency, and the real-time monitoring keeps us always informed. It's transformed the way we approach data workflow automation
Have additional questions about Prefect and the roadmap? Check out our support portal